Create a group
Important notes about groupsGroups are applied at the environment level meaning that a group can not be used across multiple environments.
Once a group type is selected it can not be changed.
If a custom policy is going to be applied to the new group, create the policy first to streamline the group creation.
Assets can be a part of multiple groups and policies applied to groups are stackable meaning they are combined.
Assets are associated to the group after creation of the group.
Instructions
-
Go to https://app.stairwell.com and login
-
Click on the settings icon on the left menu
-
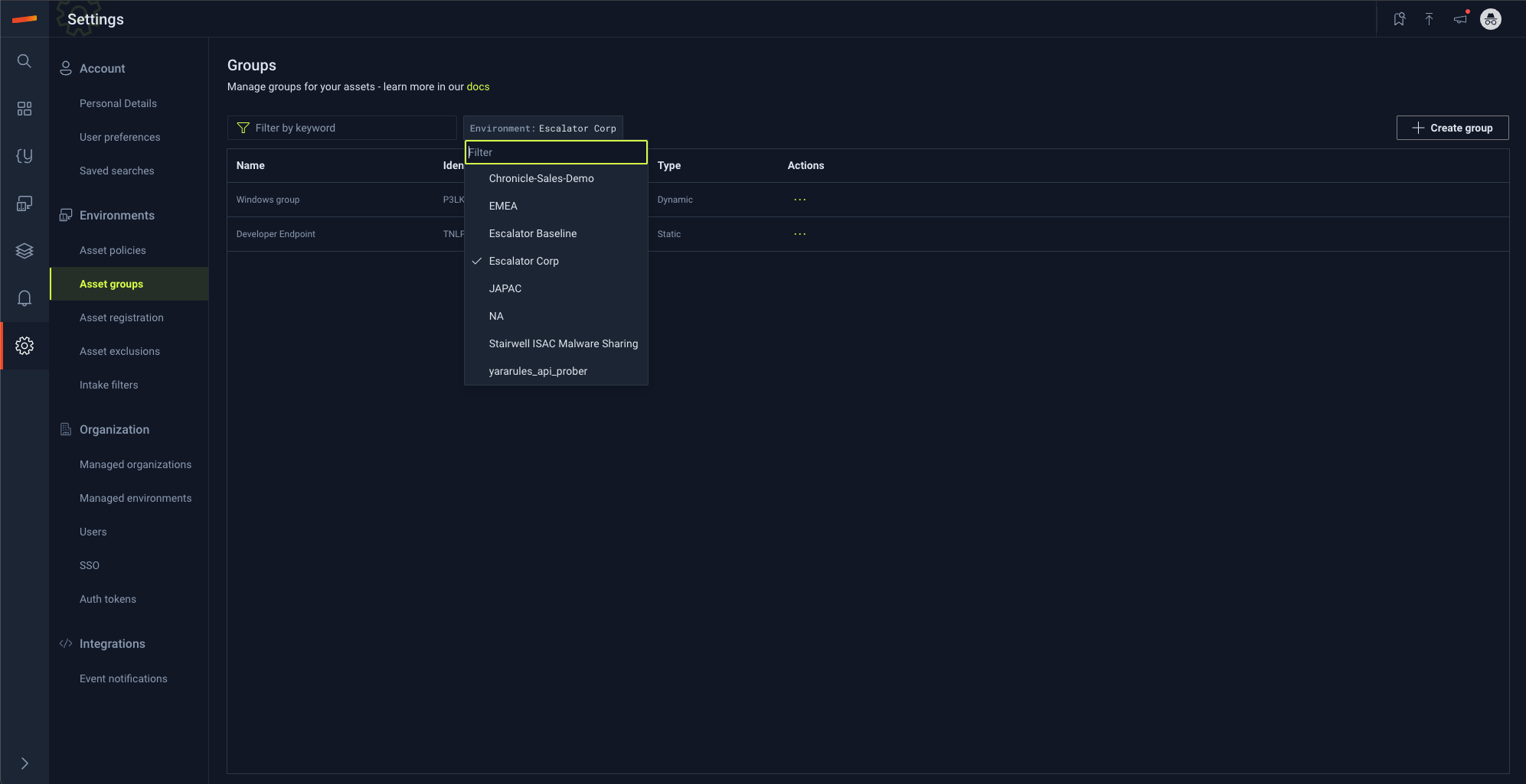
Select the "Asset groups" tab under the "Environments" section
-
Select the environment where this policy should be created
-
Click "Create group"
-
Rename the new group
-
Select a policy configuration that should be associated with this group
-
Select a group type
-
Select "Save"
Updated about 2 months ago
